
Modern Dispatch Solutions
TABLETmedia offers two different solutions to communicate between desktops and notebooks from work, home, or anywhere else.
They were designed to address the requirements of different users and work in mixed environments to suit the needs of different organizations better.
Supports semi-wireline (direct PTT audio via the network from MOTOTRBO repeaters) and traditional gateway and control station per talkgroup topologies.
For a free live demo, contact us and download the console to connect to our San Francisco server.
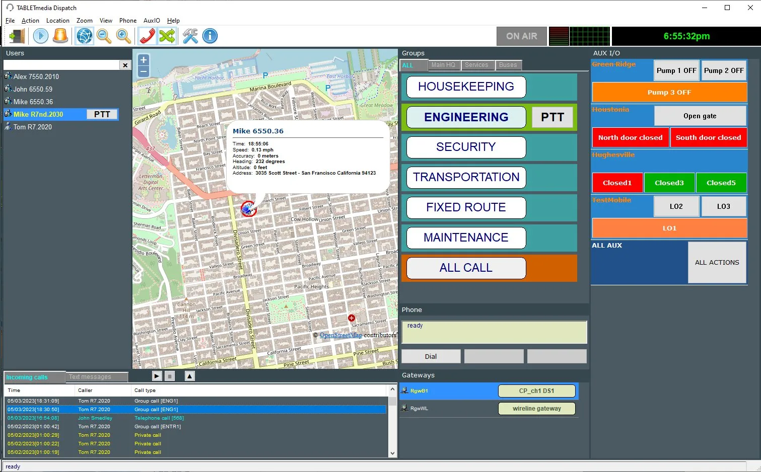
Full Console
An integrated console which includes:
- Group and private PTT calls and text messages
- Basic GPS tracking or web browser instance
- Built-in telephone to make, answer, pause calls and patch radios
- AUX I/O telemetry panel to monitor and activate events, including ALL AUX
- Full-duplex intercom between dispatchers
- Zoned talkgroups and radio name fast search
- Log of incoming PTT and telephone calls with unlimited instant recall and export
- Emergency notifications
- Last calls replay
- Remote channel steering for gateways’ control stations
- Administration to restrict individual functions
- Audio level indicators and time clock
- Touchscreen support
PTT voice capabilities include:
- Group: select/unselect, cross mute, Left/right audio with mute (per group), unlimited simultaneous incoming PTT calls, All Call, channels zone assignments
- Private: call alert, monitor, enable/disable, check, dekey and immediate location
Thin Client
A very simple dispatch for:
- Private and group calls and text
- Channel steering for gateway mobile radios
Authorized Partner:
Products
Cloud-Based Services
On-Premise Applications